Почему аналитика важна для бизнеса?
Аналитические отчеты позволяют:
Однако, чтобы воспользоваться всеми преимуществами аналитики, необходимо правильно настроить инструменты и адаптировать их под конкретные задачи компании.
Отслеживать ключевые показатели эффективности (KPI).
В BI-отчетах Битрикс24 можно увидеть разные KPI — они показывают, как эффективно работает команда или бизнес. Например:
- Количество сделок за период
- Сумма продаж (оборот)
- Средний чек
- Конверсия лидов в сделки
- Время закрытия сделки
- Количество звонков/писем
- Выполнение плана по продажам
- Удержание клиентов (отток)
- Кличество новых клиентов
Быстро выявлять тренды и закономерности.
Отчеты Битрикс24 помогают выявлять тренды и закономерности, собирая данные из всех каналов продаж — от лидов до закрытых сделок. Смотришь на динамику по месяцам: например, вдруг понимаешь, что в понедельники больше всего заявок, а в пятницы — больше всего отказов. Или замечаешь, что клиенты из одного региона чаще покупают определенный продукт. Все это становится видно в графиках и таблицах — без лишней головной боли. Ты не гадаешь, а знаешь: что работает, а что — нет. И уже на основе этого принимаешь решения — не на ощущениях, а на фактах.
Повысить прозрачность бизнес-процессов.
Отчеты в Битрикс24 помогают увидеть, что происходит в команде прямо сейчас — кто что делает, на каком этапе задачи и сколько времени уходит на каждое дело. Это как окно в работу всей компании: нет места для неясностей, все на поверхности. Благодаря этому руководители принимают решения быстрее, а команда лучше понимает приоритеты. Повысить прозрачность бизнес-процессов — проще, чем кажется, когда всё собрано в одном месте.
Принимать обоснованные решения на основе данных.
Отчеты Битрикс24 показывают, что происходит в бизнесе — кто сколько продал, какие сделки застряли, где теряются клиенты. Смотришь на цифры — и сразу понимаешь, куда двигаться. Не гадаешь, а действуешь. Принимать обоснованные решения на основе данных — это когда ты не на интуиции, а на реальных данных.




OPTIMA-CRM - Ваш надежный партнер!
Что входит в наши услуги
Мы предлагаем комплексный подход к настройке аналитических отчетов:
1 Аудит текущих бизнес-процессов и данных.
2 Настройка источников данных.
3 Разработка дашбордов и отчетов.
4 Обучение и поддержка.
Что такое Power BI?
Создавать интерактивные дашборды и отчеты.
Интегрироваться с различными источниками данных (CRM, ERP, Excel, базы данных и другие).
Настраивать сложные визуализации для анализа данных.
Power BI идеально подходит для визуализации данных, предоставляя пользователям возможность самостоятельно исследовать данные и находить ответы на бизнес-вопросы.
BI Конструктор в Битрикс24
Быстро интегрироваться с данными из CRM.
Создавать кастомные отчеты и дашборды для управления продажами, маркетингом, проектами и другими процессами.
Использовать SQL для построения сложных запросов и анализа.
BI Конструктор идеально подходит для компаний, которые хотят получить максимум из своего Битрикс24 без необходимости использования сторонних решений.
Преимущества работы с нами:
Индивидуальный подход
Мы адаптируем решения под ваши бизнес-цели.
Экспертиза.
Наши специалисты имеют опыт работы с Power BI, Apache Superset и BI конструктором в Битрикс24.
Оперативность.
Мы обеспечиваем быстрое внедрение аналитических инструментов.
Отчет по звонкам в Маркете Битрикс24
Простой и понятный дашборд, в котором собраны основные показатели по звонкам в Битрикс24.
Ссылка на приложение: Отчеты по звонкам
Цель:
Как работает?
С помощью фильтров можно устанавливать период выборки данных, выбирать конкретного сотрудника, типы звонков (вх/исх/неотвеченные).
Какие показатели в отчете?
- Динамика входящих/исходящих звонков, шт
- Количество звонков по дням недели
- Количество звонков по часам (вх/исх/неотвеченные)
Процесс установки
2. Во всплывающем окне отметьте галочками необходимые согласия и нажмите кнопку «Установить».
3. Дождитесь завершения импорта отчета на ваш портал.
4. После успешного импорта отчета, нажмите кнопку «Открыть в BI Конструкторе».
Установка приложения завершена!
Для дальнейшей работы с приложением Вам необходимо перейти в раздел BI Конструктор в левом меню и открыть наш отчет «Отчеты по звонкам [optima-crm]». Также отчет доступен из раздела CRM -> BI Конструктор.
Отчеты для юридических компаний
Реализовано 3 отчета на 1 странице: отчет по лидам, сделкам и расчет премии сотрудников



Цель:
А также понимать эффективность каждого сотрудника, а также видеть ежемесячное начисление премий, которое зависит от разных показателей (выведены в табличную часть)
Как работает?
С помощью фильтров можно устанавливать период выборки данных, выбирать конкретного сотрудника, источники и другие параметры для выборки.
Какие показатели в отчете?
- Премия менеджеров, в деньгах
- Количество лидов по источникам и их конверсия
- Количество сделок по источникам и их статус
Как реализован?
Интеграция с Б24 осуществляется с помощью стороннего коннектора.
Часть данных для корректного отображения - подготовлена с помощью стандартных средств автоматизации Битрикс24 (бизнес-процессы и роботы)
Отчеты для бухгалтерских компаний (Услуги аутсорсинга)
Реализованы отчеты в нескольких вариациях по регулярным счетам (ежемесячные, квартальные, годовое) и показателям их оплаты


Цель:
Понимать количественные показатели а также иметь под рукой консолидированный список счетов, находящиеся в той или иной стадии.(выведены в табличную часть)
Как работает?
С помощью фильтров можно устанавливать период выборки данных, выбирать конкретного сотрудника, тип счета, дата создания, статус и другие параметры для выборки.
Какие показатели в отчете?
- Количество и сумма по счетам в разных стадиях
- Расчет Базы начислений по формуле
Как реализован?
Часть данных для корректного отображения - подготовлена с помощью встроенного конструктора запросов (расчеты и выборки SQL)
Отчеты для торговых компаний
Реализовано 3 отчета: ПЛАН-ФАКТ по продажам, отчет по активности менеджеров и отчет по обработке лидов и сделок




Цель:
А также понимать эффективность каждого сотрудника, смотреть показатели по его активности (звонки, письма, КП, встречи), которые приводя к заключения сделки
Как работает?
План продаж задается в отдельном смарт-процессе на портале по каждому сотруднику, его необходимо задавать каждый месяц руками.
С помощью фильтров можно устанавливать период выборки данных, выбирать конкретного сотрудника, источники и другие параметры.
Какие показатели в отчете?
- Разница в выполнении плана по каждому сотрудники, на текущий месяц
- Количество лидов по источникам, детализация
- Количество сделок, количество счетов и договора и показатели их обработки
Как реализован?
Интеграция с Б24 осуществляется с помощью стороннего коннектора.
Часть данных для корректного отображения - подготовлена с помощью стандартных средств автоматизации Битрикс24 (бизнес-процессы и роботы) а также доп. учет на базе смарт-процесса для фиксации Плана продаж по сотрудникам помесячно.
Отчеты для компаний аграрного сектора
Отчет показывает прозрачную картину, кто из сотрудников работает с клиентами активно, а кто нет

Цель:
Понимать количественные показатели по клиентам (количество земли, суммы сделок), а также иметь под рукой консолидированный список
Как работает?
С помощью фильтров можно устанавливать период выборки данных, выбирать конкретного сотрудника, ранжирование клиента по аграрным параметрам.
Какие показатели в отчете?
- Количество клиентов без звонков и писем
- Количество и сумма сделок по клиентам
Как реализован?
Часть данных для корректного отображения - подготовлена с помощью встроенного конструктора запросов (расчеты и выборки SQL)
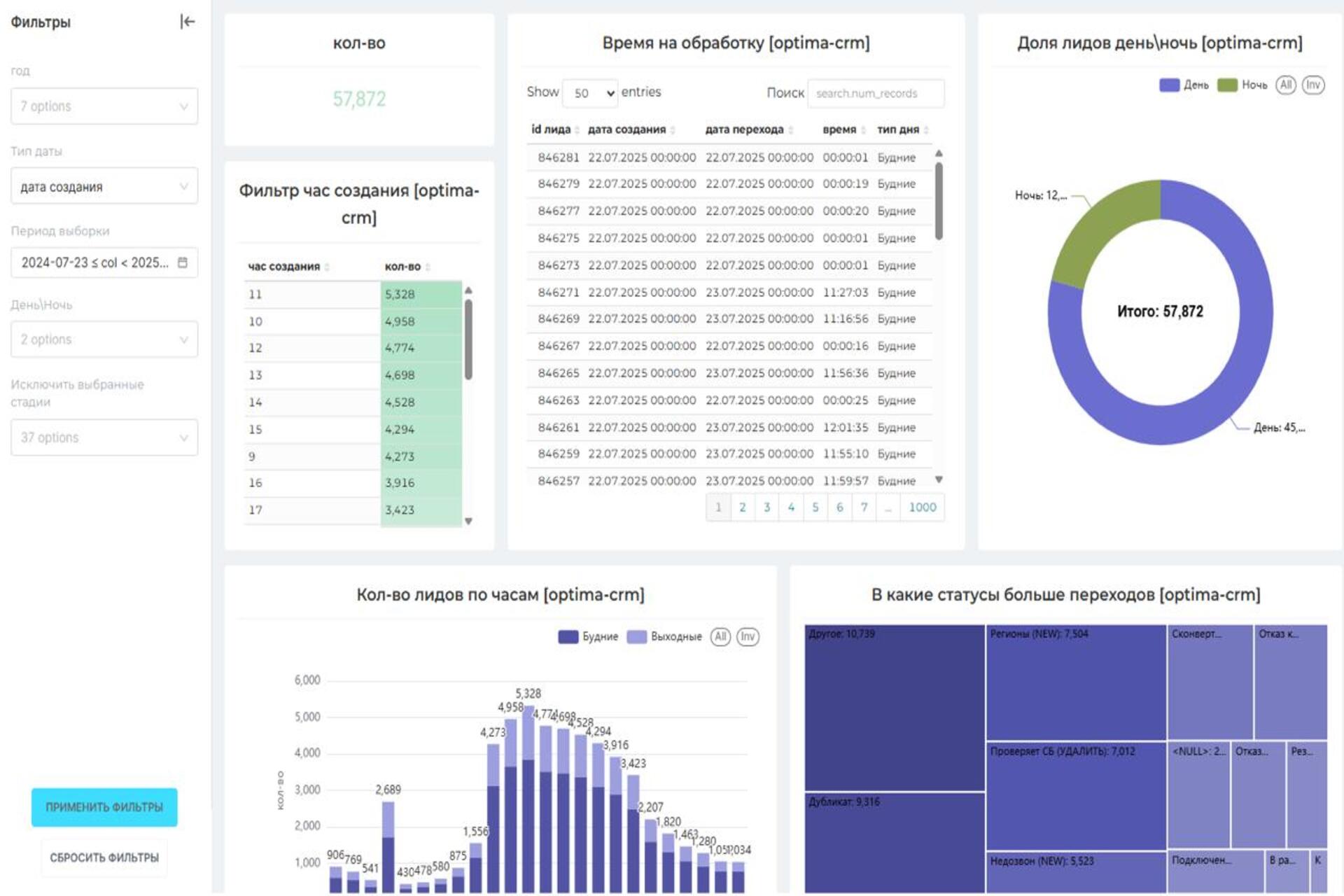
Отчеты для служб такси (воронка для HR)
Дашборд показывает в какие статусы было больше переходов, распределение лидов по часам, фиксация время на обработку лида. (найм водителей, воронка для HR)

Цель:
Понимать пиковые часы загрузки и качество обработки таких заявок
Как работает?
С помощью фильтров можно устанавливать период выборки данных, выбирать по стадиям обработки, времени создания заявки-лида
Какие показатели в отчете?
- Количество заявок и из распределение по часам (нагрузка)
- Время обработки заявок и качество обработки
Как реализован?
Часть данных для корректного отображения - подготовлена с помощью встроенного конструктора запросов (расчеты и выборки SQL)
Отчет для компании по продаже готовых товаров (люстры)
Отчет демонстрирует данные в разрезе по менеджерам и его компаниям, отслеживает работу с клиентами, время проведенное в разговоре, количество сделок, план продаж

Цель:
Как работает?
С помощью фильтров можно устанавливать также период выборки данных (вчера, предыдущая неделя и месяц или задать произвольный период)
Какие показатели в отчете?
- Количество сделок по конкретному клиенту (новые/измененные)
- Количество звонков и длительность разговоров
- План/факт
Как реализован?
Часть данных для корректного отображения - подготовлена с помощью встроенного конструктора запросов (расчеты и выборки SQL)
Отчет для компании по продаже техники/серверов
Это комплексный отчет по продажам, который демонстрирует основные показатели работы, не только в разрезе менеджеров, так и показатели лидогенерации и данные в разрезе товаров.

Цель:
Как работает?
С помощью фильтров можно устанавливать также период выборки данных
Какие показатели в отчете?
- Количество обработанных лидов
- Причины отрицательного закрытия
-Количество обработанных сделок
- Рейтинг по источникам лидов (откуда больше)
- Топ-10 проданных товаров
- План продаж, фактическое его выполнение, а также сколько еще не хватает до его выполнения, по каждому менеджеру
Как реализован?
Интеграция с Б24 осуществляется с помощью стороннего коннектора.
Часть данных для корректного отображения - подготовлена с помощью встроенного конструктора запросов (расчеты и выборки SQL)
Отчеты для IT компаний (услугу, консалитинг)
Дашборд для мониторинга работы менеджеров, с лидами сделками, просчет конверсии



Цель:
Как работает?
С помощью фильтров можно устанавливать период выборки данных и выбирать конкретного сотрудника.
Какие показатели в отчете?
- Премия менеджеров, в деньгах
- Количество лидов по источникам и их конверсия
- Количество сделок по источникам и их статус
Как реализован?
Интеграция с Б24 осуществляется с помощью стороннего коннектора.
Часть данных для корректного отображения - подготовлена с помощью стандартных средств автоматизации Битрикс24 (бизнес-процессы и роботы)
Готовы начать?
Настройка аналитических отчетов — это инвестиция в будущее вашего бизнеса. С помощью Power BI или BI конструктора в Битрикс24 вы сможете вывести принятие решений на новый уровень.
Свяжитесь с нами, чтобы обсудить ваш проект и начать работу уже сегодня!